show netflow table in openshift 4.10
begin in openshift 4.10, admin can set ovs to export netflow to a remote server
install lvm operator
we need local storage, and we are single node openshift, so we use lvm operator, find the operator from operator hub and install :

lvm operator is in TP, so it is buggy, we need some fix.
oc create ns lvm-operator-system
ssh -tt core@192.168.7.13 -- lsblk
# NAME MAJ:MIN RM SIZE RO TYPE MOUNTPOINT
# sr0 11:0 1 1024M 0 rom
# vda 252:0 0 120G 0 disk
# ├─vda1 252:1 0 1M 0 part
# ├─vda2 252:2 0 127M 0 part
# ├─vda3 252:3 0 384M 0 part /boot
# └─vda4 252:4 0 119.5G 0 part /sysroot
# vdb 252:16 0 100G 0 disk
oc adm policy add-cluster-role-to-user cluster-admin system:serviceaccount:lvm-operator-system:topolvm-controller -n lvm-operator-system
oc adm policy add-cluster-role-to-user cluster-admin system:serviceaccount:lvm-operator-system:vg-manager -n lvm-operator-system
oc adm policy add-cluster-role-to-user cluster-admin system:serviceaccount:lvm-operator-system:topolvm-node -n lvm-operator-system
cat << EOF > /data/install/lvm.op.yaml
apiVersion: lvm.topolvm.io/v1alpha1
kind: LVMCluster
metadata:
name: lvmcluster-sample
spec:
storage:
deviceClasses:
- name: vg1
# thinPoolConfig:
# name: thin-pool-1
# sizePercent: 50
# overprovisionRatio: 50
EOF
oc create -n lvm-operator-system -f /data/install/lvm.op.yaml
kubectl patch storageclass odf-lvm-vg1 -p '{"metadata": {"annotations":{"storageclass.kubernetes.io/is-default-class":"true"}}}'
ssh -tt core@192.168.7.13 -- sudo pvs
# PV VG Fmt Attr PSize PFree
# /dev/vdb vg1 lvm2 a-- <100.00g <100.00g
ssh -tt core@192.168.7.13 -- sudo vgs
# VG #PV #LV #SN Attr VSize VFree
# vg1 1 0 0 wz--n- <100.00g <100.00g
oc get lvmvolumegroup vg1 -oyaml -n lvm-operator-system
# apiVersion: lvm.topolvm.io/v1alpha1
# kind: LVMVolumeGroup
# metadata:
# creationTimestamp: "2022-05-19T08:59:24Z"
# generation: 1
# name: vg1
# namespace: lvm-operator-system
# resourceVersion: "37141"
# uid: c67e2c71-06bc-42f8-be3e-18b7df220725
# spec: {}
oc get lvmvolumegroupnodestatuses.lvm.topolvm.io acm-demo-hub-master -oyaml -n lvm-operator-system
# apiVersion: lvm.topolvm.io/v1alpha1
# kind: LVMVolumeGroupNodeStatus
# metadata:
# creationTimestamp: "2022-05-19T09:02:34Z"
# generation: 1
# name: acm-demo-hub-master
# namespace: lvm-operator-system
# resourceVersion: "38271"
# uid: bc37f640-444c-4cca-bb2e-9235408b52e1
# spec:
# nodeStatus:
# - devices:
# - /dev/vdb
# name: vg1
# status: Ready
oc get storageclass
# NAME PROVISIONER RECLAIMPOLICY VOLUMEBINDINGMODE ALLOWVOLUMEEXPANSION AGE
# odf-lvm-vg1 topolvm.cybozu.com Delete WaitForFirstConsumer true 17m
kubectl patch storageclass odf-lvm-vg1 -p '{"metadata": {"annotations":{"storageclass.kubernetes.io/is-default-class":"true"}}}'
cat << EOF > /data/install/lvm.op.pvc.sample.yaml
apiVersion: v1
kind: PersistentVolumeClaim
metadata:
name: lvm-file-pvc
spec:
volumeMode: Filesystem
accessModes:
- ReadWriteOnce
resources:
requests:
storage: 5Gi
storageClassName: odf-lvm-vg1
EOF
oc create -f /data/install/lvm.op.pvc.sample.yaml -n default
cat <<EOF > /data/install/lvm.op.app.sample.yaml
apiVersion: v1
kind: Pod
metadata:
name: app-file
spec:
containers:
- name: app-file
image: registry.access.redhat.com/ubi8/ubi:8.4
imagePullPolicy: IfNotPresent
command: ["/usr/bin/bash", "-c", "/usr/bin/tail -f /dev/null"]
volumeMounts:
- mountPath: "/mnt/file"
name: lvm-file-pvc
volumes:
- name: lvm-file-pvc
persistentVolumeClaim:
claimName: lvm-file-pvc
EOF
oc create -f /data/install/lvm.op.app.sample.yaml -n default
ssh -tt core@192.168.7.13 -- sudo lvs
# LV VG Attr LSize Pool Origin Data% Meta% Move Log Cpy%Sync Convert
# 34f10bb3-ebd0-4eab-acc9-41b68de832d0 vg1 -wi-ao---- 5.00ginstall NetObserv Operator
install loki
following netobserv operator’s installation guide, you can install a simplified version of loki.
# install Loki
kubectl create namespace network-observability
# oc delete ns network-observability
wget https://raw.githubusercontent.com/netobserv/documents/main/examples/zero-click-loki/1-storage.yaml
wget https://raw.githubusercontent.com/netobserv/documents/main/examples/zero-click-loki/2-loki.yaml
kubectl apply -f /data/install/1-storage.yaml -n network-observability
kubectl apply -f /data/install/2-loki.yaml -n network-observability
# oc delete -f /data/install/2-loki.yaml -n network-observability
# oc delete -f /data/install/1-storage.yaml -n network-observabilityinstall NetObserv Operator
find the netobserv operator from operator hub, and install:

create flow collector with default config:

# check the result
for pod in $(oc get pods -n openshift-ovn-kubernetes -l app=ovnkube-node -o jsonpath='{range@.items[*]}{.metadata.name}{"\n"}{end}'); do echo; echo $pod; oc -n openshift-ovn-kubernetes exec -c ovnkube-node $pod \
-- bash -c 'for type in ipfix sflow netflow ; do ovs-vsctl find $type ; done'; done
# ovnkube-node-988rk
# _uuid : 6a6c11b7-157c-4cce-be66-9bafec4627de
# cache_active_timeout: 60
# cache_max_flows : 100
# external_ids : {}
# obs_domain_id : []
# obs_point_id : []
# other_config : {}
# sampling : 400
# targets : ["192.168.7.13:2055"]install grafana
select grafana community operator

create grafana instance with default setting

# create a route by yourself
oc expose service/grafana-service -n network-observability
oc get route -n network-observability
# NAME HOST/PORT PATH SERVICES PORT TERMINATION WILDCARD
# grafana-service grafana-service-network-observability.apps.acm-demo-hub.redhat.ren grafana-service grafana None
# get username and password of the grafana
oc get secret/grafana-admin-credentials -n network-observability -o json | jq -r .data.GF_SECURITY_ADMIN_USER | base64 -d && echo
# admin
oc get secret/grafana-admin-credentials -n network-observability -o json | jq -r .data.GF_SECURITY_ADMIN_PASSWORD | base64 -d && echo
# ggQhu8PwVS0poQ==
# create a grafana and import dashboards
# https://github.com/netobserv/network-observability-operator/blob/release-4.10/config/samples/dashboards/Network%20Observability.jsonimport dashboards from :
- https://github.com/netobserv/network-observability-operator/blob/release-4.10/config/samples/dashboards/Network%20Observability.json
create loki datasource:

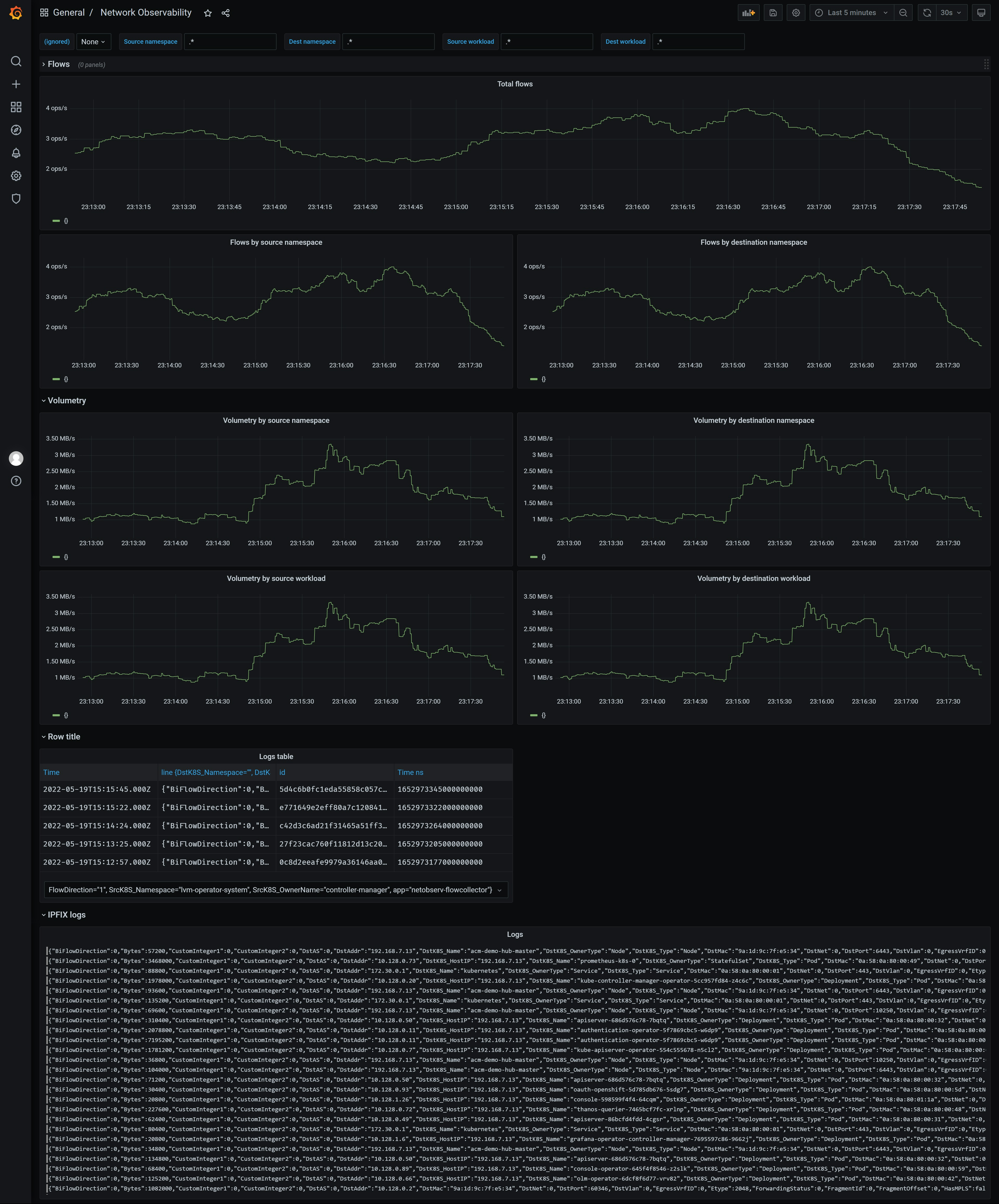
then the result:

from openshift console



end
install loki operator
